Dashboard
Dashboard Landing View
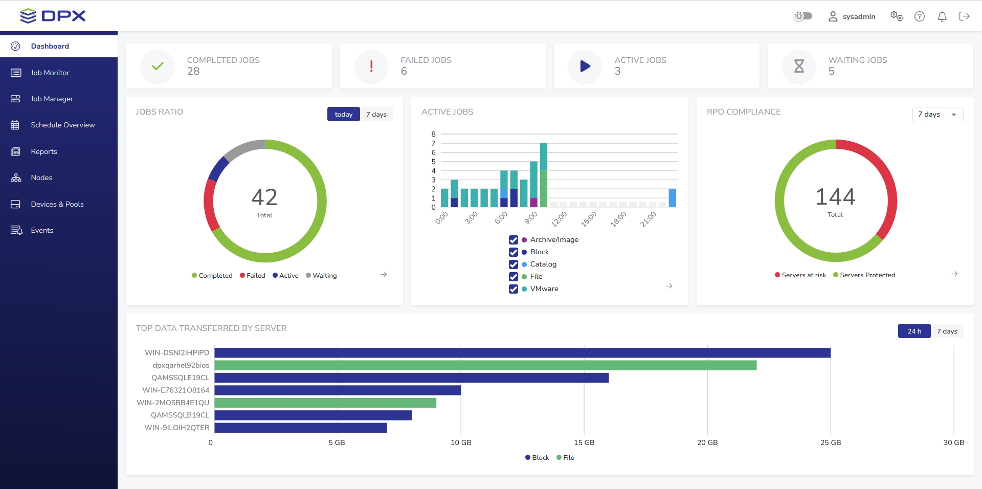
After successful login, the DPX dashboard is shown. Its main part presents an overview of the DPX’s performance.

Header

The header contains the DPX logo and several controls:
Dark mode toggle

to switch between the light and dark display modesUser settings
with Password Change and Language Change optionsEnterprise information settings
for managing License, Keyrings, Recovery Points, File Exclusion Rules and Administrator E-mail SettingsHelp menu
with links to Documentation, Knowledge Base, Support and DPX informationNotifications area
displaying information about recent eventsThe log-out button
.
Sidebar

The sidebar is the dark blue section on the left-hand side of the window.
Apart from the Dashboard, the sidebar provides access to the following sections of the interface:
Job Monitor Allows you to monitor the current status of all existing DPX jobs.
Job Manager Section for editing, deleting and running existing jobs, as well as creating new ones.
Schedule Overview Provides an overview of all scheduled jobs.
Reports This section contains various reports regarding the performance of DPX.
Nodes Section for managing nodes and node groups.
Devices & Pools Section for managing devices, device clusters, media and media pools.
Events The list of all events concerning the performance of DPX.
Main Section
The main section of the Dashboard provides a general overview of the DPX’s performance.
Job Count

This section consists of four widgets indicating, respectively, the number of completed, failed, active and waiting jobs on the current date. The widgets are clickable and will take you to the Job Monitor view with appropriate filters applied.
Jobs Ratio

This widget presents the job count in a pie chart. Use the toggle in the upper right corner to switch between today’s and 7 days’ data.
The arrow in the lower right corner will take you to the Job Monitor view with appropriate filters applied.
Active Jobs

This widget features a bar chart of all jobs that were or are scheduled to be active within the timeframe of today’s date. The arrow in the lower right corner will take you to the Schedule Overview.
RPO Compliance

This widget shows the proportion of protected and unprotected nodes based on the RPO Compliance Report from the last 7 days. The arrow in the lower right corner will take you to the RPO Compliance Report in the Reports section.
Transfer Data

This informative widget displays top data transferred within the Enterprise in an easy-to-read bar graph. Use the toggle in the upper right corner to switch between today’s and 7 days’ data.
Last updated