Dashboard
Dashboard Landing View
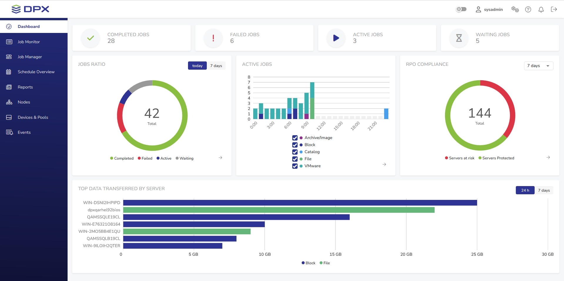
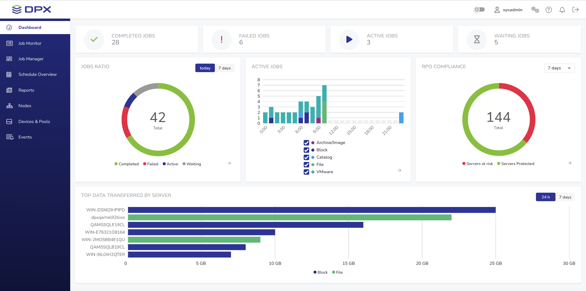
After successful login, the DPX dashboard is shown. Its main part presents an overview of the DPX’s performance.

Header

The header contains the DPX logo and several controls:
– Dark mode toggle ![]()
to switch between the light and dark display modes
– User settings
with Password Change and Language Change options
– Enterprise information settings
for managing License, Keyrings, Recovery Points, File Exclusion Rules and Administrator E-mail Settings
– Help menu
with links to Documentation, Knowledge Base, Support and DPX information
– Notifications area
displaying information about recent events
– The log-out button
.
The central part of the header is used to display warning and error messages for the user, e.g. concerning license usage. This component displays one message at a time in the form of a carousel, with navigation arrows
and
allowing the user to cycle through multiple alerts.

Most warning banners feature the
button to show more details concerning the warning.
Collapsable Sidebar
The sidebar is the dark blue section on the left-hand side of the window. From version 4.13, DPX features a collapsible sidebar for enhanced screen space.
Hover over the sidebar and click the blue dot with an arrow pointing left to collapse.

Hover over the collapsed sidebar and click the blue dot with an arrow pointing right to expand.

Apart from the Dashboard, the sidebar provides access to the following sections of the interface:
Job Monitor Allows you to monitor the current status of all existing DPX jobs.
Job Manager Section for editing, deleting and running existing jobs, as well as creating new ones.
Schedule Overview Provides an overview of all scheduled jobs.
Reports This section contains various reports regarding the performance of DPX.
Nodes Section for managing nodes and node groups.
Devices & Pools Section for managing devices, device clusters, media and media pools.
Events The list of all events concerning the performance of DPX.
Main Section
The main section of the Dashboard provides a general overview of the DPX’s performance.
Job Count

This section consists of four widgets indicating, respectively, the number of completed, failed, active and waiting jobs on the current date. The widgets are clickable and will take you to the Job Monitor view with appropriate filters applied.
Jobs Ratio

This widget presents the job count in a pie chart. Use the toggle in the upper right corner to switch between today’s and 7 days’ data.
The arrow in the lower right corner will take you to the Job Monitor view with appropriate filters applied.
Active Jobs

This widget features a bar chart of all jobs that were or are scheduled to be active within the timeframe of today’s date. The arrow in the lower right corner will take you to the Schedule Overview.
RPO Compliance

This widget shows the proportion of protected and unprotected nodes based on the RPO Compliance Report from the last 7 days. The arrow in the lower right corner will take you to the RPO Compliance Report in the Reports section.
Transfer Data

This informative widget displays top data transferred within the Enterprise in an easy-to-read bar graph. Use the toggle in the upper right corner to switch between today’s and 7 days’ data.
Last updated