Dashboard

Overview
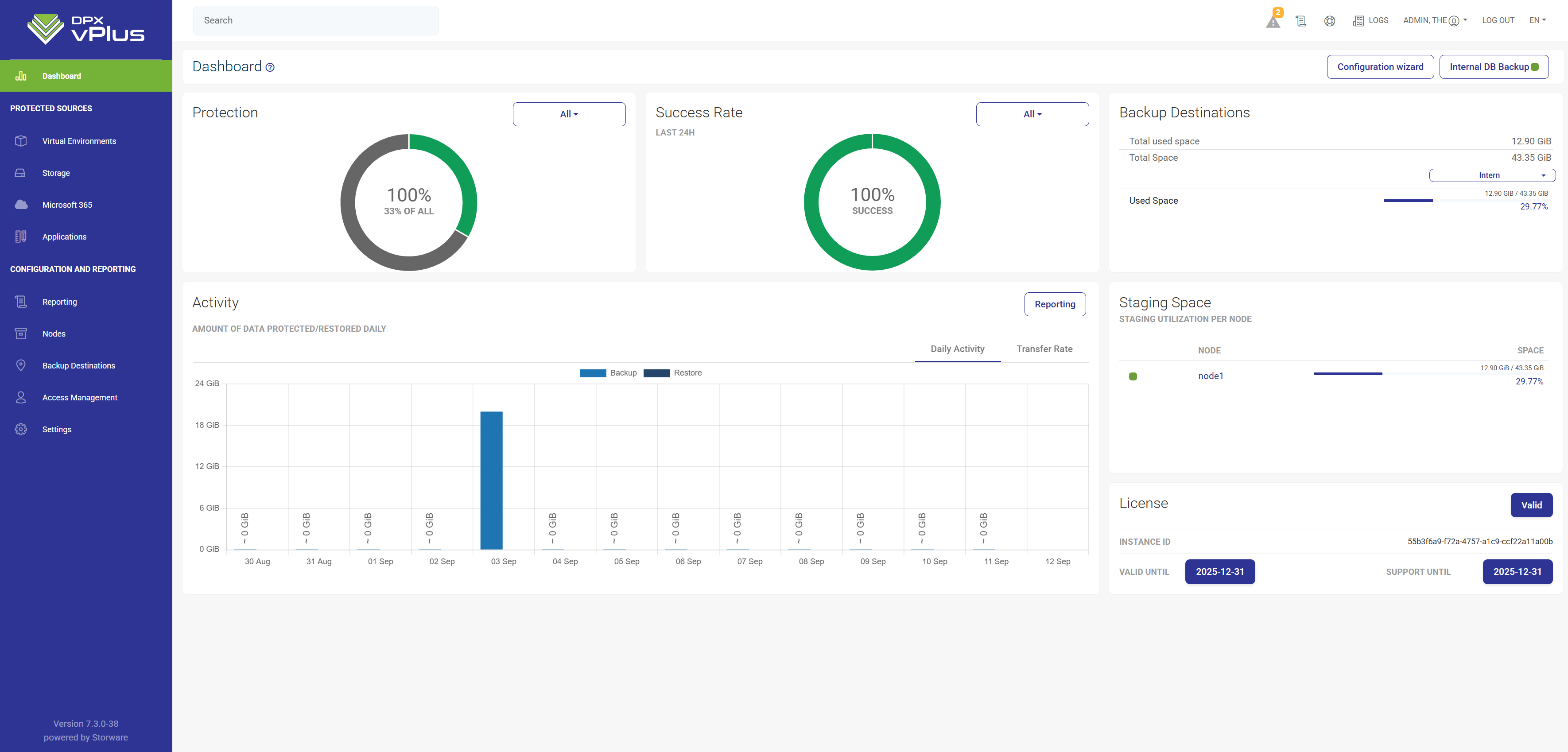
The primary DPX vPlus interface is the WEB UI accessible via a web browser.
Divided into a few sections, it makes it possible to view and set the most vital options related to management, monitoring, and reporting.
The left pane contains the main menu (see below for a more detailed description).
The Protection field present the overall statistics about protection of your environment. The instance is considered protected when it is attached to Backup SLA with schedule and the backup has been done successfully in the last 24 hours.
The upper right corner provides access to documentation, support, and system logs.
The lower part provides the option to view the (sliding) task console.
The menu on the left provides access to the most important sections:
- Dashboard - the main screen with a general summary and the configuration wizard
- Virtual Environments - page where you can add and protect your Environments
- Storage - page where you can add and protect your Storage
- Cloud - page where you can add and protect your Microsoft 365 organization
- Applications - page where you can add and protect your Applications
- Endpoints - page where you can add and protect your Endpoints
- Reporting - page where you can see all reports from DPX vPlus
- Nodes - node management and node configurations
- Backup Destination - create and manage backup destinations
- Access Management - create and manage your accounts (Language, time zones, etc.)
- Settings - From here, you can manage global settings, licenses, email, authentication, and internal DB backup.