Agentless File Restore
There is a file size limit for Agentless File Restore due to browser limitations. The maximum file size you can download is 2 GB or less, depending on your machine’s available RAM. You will encounter an error when attempting to download files that exceed this limit.
After backing up VMware or Microsoft Hyper-V virtual machines using the Catalogic DPX Agentless Backup, you can restore specific files or directories in these VMs.
For an overview, see instructions about setup or backing up VMs by using the DPX Agentless Backup, see the following sections:
Prerequisites
Ensure that your systems satisfy the following prerequisites when you plan to back up and restore files by using the DPX Agentless Backup:
- The DPX master server must be version 4.8.0 or later.
- The backup target storage must be Catalogic vStor 4.8.0 or later.
- You cannot use the backup source storage formatted in Microsoft Resilient File System (ReFS).
For the latest system compatibility details regarding supported hardware, file systems, applications, operating systems, and service packs, see the DPX 4.10 Compatibility Matrix.
Creating an Agentless File Restore Job
You can select files or directories in a VM backup snapshot, and download an archive file in .zip format that contains these restored files.
- Go to Job Manager in the sidebar.
- Click New Restore Job to open the New Restore dialog.
![[image expected here]](/assets/images/restore-agentless_file_restore_1-6cad8f071f782d5e53431aa1c35a94d8.png)
- Select Agentless File Restore and click Next.
![[image expected here]](/assets/images/restore-agentless_file_restore-step_2_1-c94e0f5174a62ded72239ec364a1f2b3.png)
- The VM object list shows all VMs you backed up using the DPX Agentless Backup. The available objects to restore can be sorted by Name, Type, associated Job Name, the backup Date/Time, or by Size.
Find the VM that contains the files or directories in the VM object list you want to restore.
Click Next.
![[image expected here]](/assets/images/restore-agentless_file_restore-step_3-a09e26b0e981314f5afebbd2f65172e1.png)
- From the list of recovery points of the VM object, select the recovery point that contains the files or directories to restore. Click Next.
![[image expected here]](/assets/images/restore-agentless_file_restore-step_4-f5a0b6cf4069a6970fc214d63f3b9a8b.png)
- Click Mount Image. After DPX mounts the image, you can see the text label, Image Mounted, and click Next.
![[image expected here]](/assets/images/restore-agentless_file_restore-step_5-7f72cea738b77f3c3334ce2966103ca4.png)
Mounting an image may take a few minutes to complete. If Catalogic DPX fails to mount the image, click Show Details, see the log messages, and troubleshoot.
- In the File Browsing step, You can browse the partitions in the VM that you selected, as well as directories and child directories in the navigation tree. Select directories or files to restore in the main pane. Or, you can use the search field to search files or directories in the VM.
![[image expected here]](/assets/images/restore-agentless_file_restore-step_6-24dfbef2fa8248a78627597d4fe604aa.png)
- Click Restore to download the files that you selected. A dialog with a progress bar will appear.
When the download is finished, you will find the selected files or the .zip archive in your browser’s default download folder.
If you select multiple files to restore, you can download an archive file in .zip format that contains all files to restore.
Use the Absolute option to keep the original directory structure in the archive file.
Or use the Relative option to store all files in the root directory of the archive file.
For example, assume that you are restoring the file in your Linux system: /home/dee/invoice.txt and /home/cate/flower.jpg in Partition 2. With the Absolute option, the archive file includes these two files with the nested directories: disk2/dev.sda1/home/dee/invoice.txt and disk2/dev.sda1/home/cate/flower.jpg. With the Relative option, invoice.txt and flower.jpg are stored in the root directory of the archive file without making any child directories in it.
- Close the file restore dialog using the “X” symbol in the upper right corner. You will be prompted to either keep the recovery point mounted until the expiration time or clean up right away.
- You can select either to keep the mounted image for the recovery point until the expiration time or to remove the image immediately. If you select Keep, the recovery point will remain available from the Dashboard widget until it expires.
![[image expected here]](/assets/images/restore-agentless_file_restore-dashboard_mountpoint_marked-1c66dc186cca1689ac074416c9401088.png)
Additional Features
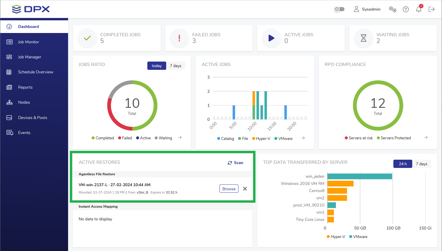
- If you cannot see your Agentless File Restore mounting point, click Scan to refresh the view (item 1 below).
- Within the expiry time, if you need to restore any other files or directories, click Browse next to the mounted image (item 2 below).
- When a mounting point is not needed anymore, you can wait until it expires or click “X” to unmount it instantly (item 3 below).
![[image expected here]](/assets/images/restore-agentless_file_restore-dashboard_mountpoint_detail-with_digits_1-0205f27e16a638d2ee613b613cfc3e62.png)
The mounted image’s default expiry time is 120 minutes. This setting depends on the vStor where the VM backup is stored and can be changed in the vStor’s System Settings.
Whenever you browse the mounted image, the expiry time is reset and the c
See General Settings in vStor 4.10 Documentation.